TalentLMS allows you to download reports summarizing the results of all or individual courses.
Α. How to view all course reports
1. Sign in to your TalentLMS account as an Administrator and go to Reports > Courses (1).
2. Click Save as CSV (2) at the bottom of the page.
You will get a CSV file including:
- A list of all your courses
- The categories each course belongs to
- Their status (active/inactive)
- The number of users assigned to the course
- The number of users who completed the course
Β. How to view a specific course report
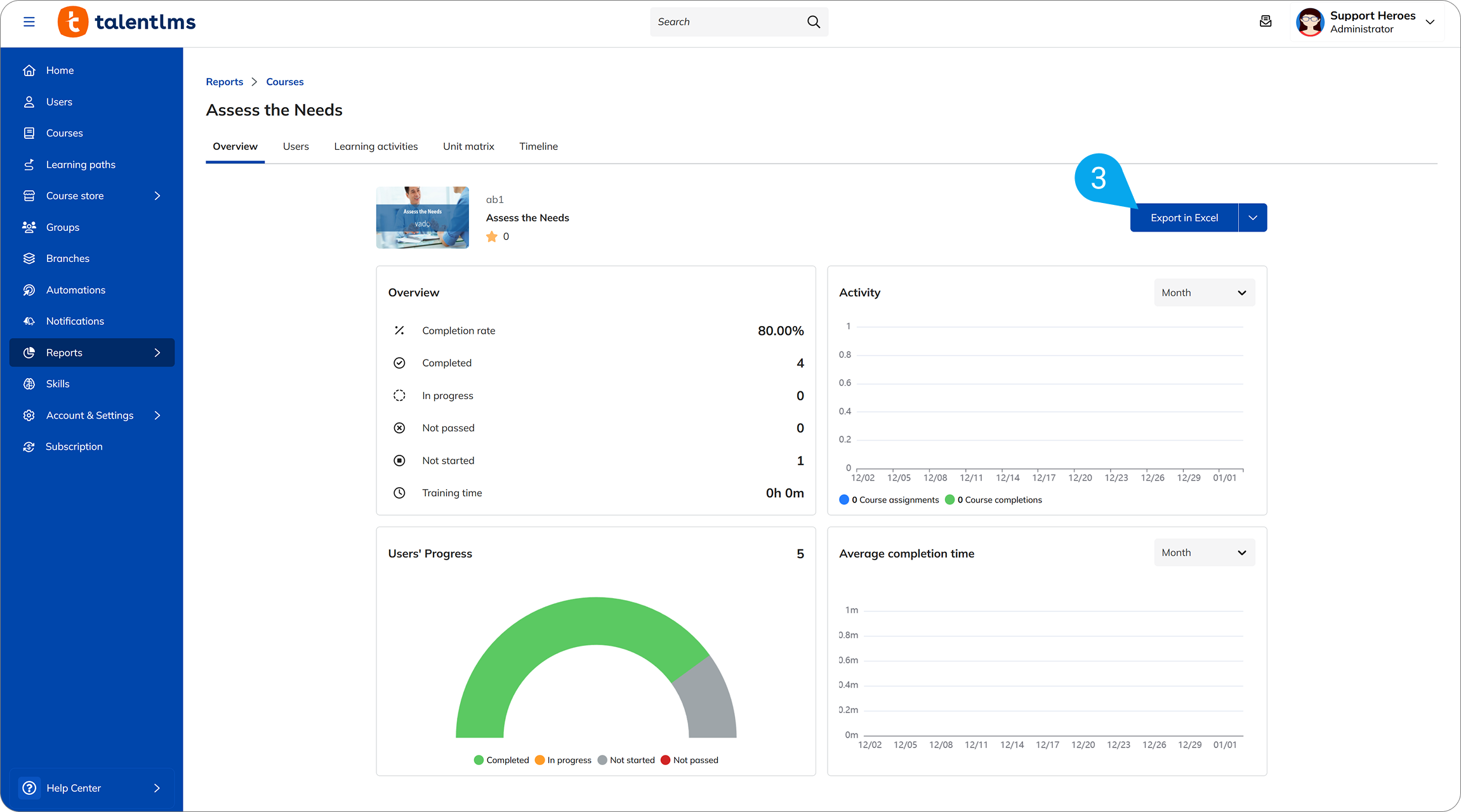
1. Sign in to your TalentLMS account as an Administrator and go to Reports > Courses (1).
2. Select a specific course (2) to view its report.
3. Once the course report opens, click Export in Excel (3) to download it to your device. You can also schedule the report to be sent, by using the arrow next to this button.
You will get an Excel file including:
- An overview of users’ progress who are assigned to this course
- Results for Learning Activities included in the course (e.g., Tests, SCORMs, Surveys, Assignments)
- A timeline of the Learners’ actions related to the course
| Note: If a certificate has been assigned to the course, the Users (4) tab contains a link to each user’s course certification. Click Download (5) to download a copy of the certificate to your device. |